iso
Карта сайта Распечатать

Кран козловой

Кран мостовой

Кран консольный

Кран-балка подвесная

Кран-балка опорная

Кран-балка ручная

Доставка

Монтаж

Экспертиза

 
 
ОАО Набережночелнинский крановый завод
RU EN
НЧКЗ - производство мостовых опорных кран-балок, козловых кранов опорных кранов мостовых подвесных и консольных кранов крупногабаритные грузоперевозки по России и СНГ, перевозка негабаритных грузов в любую точку страны монтаж грузоподъемного оборудования, реконструкция и модернизация грузоподъемных механизмов, капитально-восстановительный, текущий ремонт грузоподъемных механизмов и крановых путей,Монтаж  и пуско-наладка грузоподъемных механизмов Экспертиза промышленной безопасности, в том числе отработавших нормативный срок службы, грузоподъемных машин (экспертное обследование и техническое диагностирование) проводится с выездом экспертной группы в организацию (предприятие) владельца крана
ar
ar1
ar2
ar3
ar4
ar5
ar5
ar6
Библиотека
Наши партнеры



Календарь
ОТДЕЛ ПРОДАЖ
Отправить запрос:

e-mail: zapros@nchkz.ru

тел: 8-800-200-74-69

тел: (8552)74-69-00


Случайное фото

Схема проезда

Схема проезда НЧКЗ - нажмите для увеличения!

Бесплатная библиотека нормативной документации

В данном разделе размещена информация справочного характера, предоставленная открытыми источниками.
Компания не занимается реализацией и сопровождением товаров и услуг не связанных с производством и обслуживанием грузоподъёмных механизмов.
ГОСТ 22045-89* «Краны мостовые электрические однобалочные опорные. Технические условия»

ГОСУДАРСТВЕННЫЙ СТАНДАРТ СОЮЗА ССР

КРАНЫ МОСТОВЫЕ ЭЛЕКТРИЧЕСКИЕ
ОДНОБАЛОЧНЫЕ ОПОРНЫЕ

ТЕХНИЧЕСКИЕ УСЛОВИЯ

ГОСТ 22045-89

Е

ГОСУДАРСТВЕННЫЙ КОМИТЕТ СССР ПО СТАНДАРТАМ

Москва

ГОСУДАРСТВЕННЫЙ СТАНДАРТ СОЮЗА ССР

КРАНЫ МОСТОВЫЕ ЭЛЕКТРИЧЕСКИЕ ОДНОБАЛОЧНЫЕ ОПОРНЫЕ

Технические условия

Overhead travelling single-beam cranes.
Specifications

ГОСТ
22045-89

Срок действия с 01.01.91

до 01.01.98

Несоблюдение стандарта преследуется по закону

Настоящий стандарт распространяется на мостовые электрические однобалочные опорные краны (в дальнейшем - краны), группы режима работы 3К по ГОСТ 25546 с электрической талью и электрическим механизмом передвижения, грузоподъемностью от 1 до 5 т, работающие на трехфазном токе напряжением 220, 240, 380, 400, 415 В частотой 60 Гц и напряжением 220, 380, 400, 440 В частотой 60 Гц, изготавливаемые в климатическом исполнении У и Т, категории размещения 1, 2 и 3 по ГОСТ 15150, для работы при температуре от плюс 40 до минус 40°.

Стандарт устанавливает требования к кранам, изготавливаемым для нужд народного хозяйства и для экспорта.

Стандарт не распространяется на краны, предназначенные для работы во взрывоопасной и пожароопасной средах, в помещениях с парами кислот и щелочей, концентрации которых вызывают разрушение электрической изоляции, для транспортирования грузов, нагретых свыше 300 °С и расплавленного металла, шлака, ядовитых и взрывчатых веществ и других опасных грузов.

Требования настоящего стандарта являются обязательными, кроме п. 1.4, таблицы 1-14 в части показателя «Конструктивная масса, т»; пп. 2.4; 2.5; 2.12.3; 2.16.

(Измененная редакция. Изм. № 1).

1. ТИПЫ, ОСНОВНЫЕ ПАРАМЕТРЫ И РАЗМЕРЫ

1.1. Краны должны изготовляться типов:

1 - для работы в помещениях;

2 - для работы на открытом воздухе.

Каждый тип крана изготавливается двух исполнений:

А - управление с пола;

Б - управление из кабины.

1.2. Краны следует изготовлять по нормативно-технической документации и рабочим чертежам, утвержденным в установленном порядке, в соответствии с требованиями настоящего стандарта, «Правил устройства и безопасной эксплуатации грузоподъемных кранов», утвержденными Госгортехнадзором СССР, «Правил устройства электроустановок», утвержденными Министерством энергетики и электрификации СССР.

1.3. Краны, предназначенные для экспорта, должны соответствовать условиям договора, заключенного между предприятием-изготовителем и внешнеэкономической организацией, а для районов с тропическим климатом - также требованиям ГОСТ 15151.

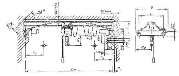
1.4. Основные параметры и размеры кранов типа 1 (исполнение А) должны соответствовать указанным на черт. 1 и 2 и в табл. 1, 3, 5, 7; кранов типа 1 (исполнение Б) - на черт. 3 и 4 и в табл. 2, 4, 6, 8; кранов типа 2 (исполнение А) - на черт. 5 и в табл. 9, 11, 13; кранов типа 2 (исполнение Б) - на черт. 6 и в табл. 10, 12, 14.

Кран типа I исполнения А для пролетов от 4,5 до 16,5 м

Черт. 1

Кран типа 1 исполнения А для пролетов от 19,5 до 28,5 м

Черт. 2

Кран типа 1 исполнения Б для пролетов от 4,5 до 16,5 м

Черт. 3

Кран типа 1 исполнения Б для пролетов от 19,5 до 28,5 м

Черт. 4

Чертежи 1 – 4 (Измененная редакция. Изм. № 1).

Таблица 1

Краны типа 1 исполнения А грузоподъемностью 1 т

Код ОКП

Высота подъема, м

Пролет крана по ГОСТ 534 Lk, м (пред. откл.

± 5мм)

С

В

В1

В2

Н

Н1

F

Положение крюка

Нагрузка на колесо при работе крана, кН

Конструктивная масса, т

l1

l2

не более

31 5711 1105 03

6

4,5

1500

2150

180

1075

970

225

0

800

950

7,80

1,26

31 5711 1111 05

7.5

8,50

1,41

31 5711 1117 10

10,5

2000

2650

1325

285

9,40

1,85

31 5711 1123 01

(13.5)

2600

3300

1650

995

260

-60

10,50

2,27

31 5711 1129 06

16,5

11,60

2,68

31 5711 1135 08

19,5

4000

4650

230

2325

1580

-

210

550

18,58

4,03

31 5711 1141 10

22,5

19,58

4,26

31 5711 1205 00

12

4,5

1500

2150

180

1075

970

225

0

900

1075

7,85

1,29

31 5711 1211 02

7,5

8,55

1,44

31 5711 1217 07

10,5

2000

2650

1325

285

9,45

1,88

31 5711 1223 09

(13,5)

2600

3300

1650

995

260

-60

10,55

2,30

31 5711 1229 0З

16,5

11,65

2,71

31 5711 1235 05

(19,5)

4000

4650

230

2325

1580

-

210

675

18,63

4,05

31 5711 1241 07

22,5

19,63

4,28

31 5711 1305 08

18

4,5

1500

2150

180

1079

970

225

0

1000

1175

7,90

1,32

31 5711 1311 10

7,5

8,60

1,47

31 5711 1317 04

10,5

2000

2650

1325

285

9,50

1,91

31 5711 1323 06

(13,5)

2600

3300

1650

995

260

-60

10,60

2,33

31 5711 1329 00

16,5

11,70

2,74

31 5711 1335 02

(19.5)

4000

4650

230

2325

1580

 

210

775

18,68

4,07

31 5711 1341 04

22,5

19,68

4,30

Таблица 2

Краны типа 1 исполнения Б грузоподъемностью 1 т

Размеры в мм

Код ОКП

Высота подъема, м

Пролет крана по ГОСТ 534-85 Lk, м (пред. откл. ±5мм)

С

В

В1

В2

Н

Н1

F

Положение крюка

Нагрузка на колесо при работе крана, кН

Конструктивная масса, т

l1

l2

не более

31 5711 2105 10

6

4,5

2600

3300

180

1650

970

225

0

800

950

15,20

2,21

31 5711 2111 01

7,5

16,10

2,36

31 5711 2117 0б

10,5

285

16,90

2,78

31 5711 2123 08

(13,5)

995

200

-60

19,40

3,30

31 5711 2129 02

16,5

20,00

3,55

31 5711 2135 04

(19,5)

4030

4650

230

2350

1580

-

210

550

22,00

4,41

31 5711 2141 06

22,5

23,60

4,66

31 5711 2205 07

12

4,5

2600

3300

180

1650

970

225

0

900

1750

15,25

2,24

31 5711 2211 09

7,5

16,15

2,39

31 5711 2217 03

10,5

285

16,95

2,81

31 5711 2223 05

(13,5)

995

260

-60

19,45

3,33

31 5711 2229 10

16,5

20,05

3,58

31 5711 2235 01

(19,5)

4000

4650

230

2325

1580

-

210

675

22,15

4,43

31 5711 2241 03

22,5

23,65

4,68

31 5711 2305 04

18

4,5

2600

3300

180

1650

970

225

0

1000

1175

15,10

2,27

31 5711 2311 06

7,5

16,20

2,42

31 5711 2317 00

10,5

285

17,00

2,84

31 5711 2323 02

(13,5)

995

260

-60

19,50

3,31

31 5711 2329 07

16,5

20,10

3,61

31 5711 2335 09

(19,5)

4000

4650

230

2325

1580

-

210

775

22,20

4,45

31 5711 2341 00

22,5

23,70

4,70

(Измененная редакция. Изм. № 1).

Таблица 3

Краны типа 1 исполнения А грузоподъемностью 2 т

Размеры в мм

Код ОКП

Высота подъема, м

Пролет крана по ГОСТ 534-85 Lk, м (пред. откл ±5 мм)

С

В

В1

В2

Н

Н1

F

Положение крана

Нагрузка на колесо при работе крана, кН

Конструктивная масса,

 т

l1

l2

не более

31 5712 1105 09

6

4,5

1500

2150

180

1075

970

400

0

800

975

12,40

1,35

31 5712 1111 00

7,5

460

13,80

1,57

31 5712 1117 05

10,5

2000

2650

1325

520

14,70

2,03

31 5712 1125 07

(13,5)

2600

3300

1650

995

435

-60

16,40

2,63

31 5712 1129 01

16,5

17,80

2,88

31 5712 1135 03

(19,5)

4000

4650

200

2325

1580

-

210

23,13

4,14

31 5712 1141 05

22,5

24,63

4,34

31 5712 1205 06

12

4,5

1500

2150

180

1075

970

400

0

925

1100

12,50

1,38

31 5713 1211 08

7,5

460

13,90

1,60

31 5712 1217 02

10,5

2000

2650

1325

520

14,80

2,06

31 5712 1223 04

(13,5)

2600

3300

1650

995

435

-60

16,50

2,66

31 5712 1229 09

16,5

925

1100

17,90

2,91

31 5712 1235 00

(19,5)

4000

4650

230

2325

1580

-

210

900

1075

23,23

4,17

31 5712 1241 02

22,5

24,74

4,37

31 5712 1305 03

18

4,5

1500

2150

180

1075

970

400

0

1040

1200

12,60

1,41

31 5712 1311 05

7,5

460

14,00

1,63

31 5712 1317 10

10,5

2000

2650

1325

520

14,90

2,09

31 5712 1323 01

(13,5)

2600

3300

1650

995

435

-60

16,60

2,69

31 5712 1329 06

16,5

18,00

2,94

31 5712 1335 08

(19,5)

4000

4650

230

2325

1580

-

210

1100

1150

23,32

4,20

31 5712 1341 10

22,5

24,83

4,40

Таблица 4

Краны типа 1 исполнения Б грузоподъемностью 2 т

Размеры в мм

Код ОКП

Высота подъема, м

Пролет крана по ГОСТ 534-85 Lk, м (пред. откл ±5 мм)

С

В

В1

В2

Н

Н1

F

Положение крюка

Нагрузка на колесо при работе крана, кН

Конструктивная масса,

 т

l1

l2

не более

31 5712 2105 05

6

4,5

2600

3300

180

1650

1100

400

0

800

975

20,00

2,37

31 5712 2111 07

7,5

463

21,50

2,60

31 5712 2117 01

10,5

520

22,20

2,96

31 5712 2123 03

(13,5)

435

-60

24,40

3,50

31 5712 2129 08

16,5

26,20

3,89

31 5712 2135 01

(19,5)

4000

4650

230

2325

1580

-

210

28,17

4,49

31 5712 2141 01

22,5

29,16

4,74

31 5712 2205 02

12

4,5

2600

3300

180

1650

1100

400

0

925

1100

20,10

2,40

31 5712 2211 04

7,5

463

21,60

2,63

31 5712 2217 09

10,5

520

22,30

2,99

31 5712 2223 00

(13,5)

435

-60

24,50

3,53

31 5712 2229 05

16,5

26,30

3,92

31 5712 2235 07

(19,5)

4000

4650

230

2325

1580

-

210

28,27

4,52

31 5712 2241 09

22,5

29,26

4,77

31 5712 2305 10

18

4,5

2600

3300

180

1650

1100

400

0

1010

1200

20,20

2,43

31 5712 2311 01

7,5

463

21,77

2,66

31 5712 2317 06

10,5

520

22,40

3,02

31 5712 2323 08

(13,5)

435

-60

24,60

3,56

31 5712 2329 02

16,5

26,40

3,95

31 5712 2335 04

(19,5)

4000

4650

230

2325

1580

-

210

1100

1150

28,37

4,55

31 5712 234l 06

22,5

29,36

4,90

(Измененная редакция. Изм. № 1).

Таблица 5

Краны типа 1 исполнения А грузоподъемностью 3,2 т

Размеры в мм

Код ОКП

Высота подъема, м

Пролет крана по ГОСТ 534-85 Lk, м (пред. откл ±5мм)

С

В

В1

В2

Н

Н1

F

Положение крюка

Нагрузка на колесо при работе крана, кН

Конструктивная масса,  т

l1

l2

не более

31 5713 1106 04

6

4.5

1500

2150

180

1060

940

740

0

810

1000

18,20

1,52

31 5713 1111 06

7,5

20,10

1,84

31 5713 1117 00

10,5

2000

2650

1310

1000

21,20

2,26

31 5713 1123 02

(13,5)

2600

3300

1610

800

-65

23,10

2,31

31 5713 1129 07

16,5

830

24,50

3,20

31 5743 1135 09

(19,5)

4000

4650

230

2325

1600

190

210

605

30,70

4,52

31 5713 1141 00

22,5

1605

185

31,19

4,97

31 5713 1147 05

(25,5)

5000

5650

2825

265

38,15

6,59

31 5713 1153 06

28,5

1600

270

39,66

6,97

31 5713 1205 01

12

4,5

1500

2150

180

1060

940

740

0

940

1100

18,5

1,64

31 5713 1211 03

7,5

800

20,25

1,88

31 5713 1217 08

10,5

2000

2650

1310

890

21,35

2,30

31 5713 1223 10

(13,5)

2600

3300

1610

1000

770

-65

23,25

2,85

31 5713 1229 04

16,5

2600

3300

1610

770

21,65

3,24

31 5713 1235 03

(19,5)

4000

4650

230

2325

1600

190

210

720

30,00

4,56

31 5713 1241 08

22,5

1605

185

32,50

6,01

31 5713 1247 02

(25,5)

5000

5650

2825

265

-170

38,51

6,63

31 5713 1253 04

28,5

1600

270

39,80

7,01

31 5713 1205 09

18

4,5

1500

2150

230

1060

940

740

0

1045

1215

18,50

1,66

31 5713 1311 00

7,5

800

20,40

1,92

31 5713 1317 05

10,5

2000

2650

1310

890

21,50

2,34

31 5713 1323 07

(13,5)

2600

3300

1610

1000

770

-65

23,40

2,89

31 5713 1329 01

16,5

24,80

3,28

31 5713 1335 03

(19,5)

4000

4650

2325

1600

190

210

820

1210

30,50

4,60

31 5713 1341 05

22,5

1605

185

31,00

5,05

31 5713 1347 10

(22,5)

5000

5650

2850

265

-170

26,00

6,67

31 5713 1353 01

28,5

1600

270

39,50

7,05

(Измененная редакция. Изм. № 1).

Таблица 6

Краны типа 1 исполнения Б грузоподъемностью 3,2 т

Размеры в мм

Код ОКП

Высота подъема, м

Пролет крана по ГОСТ 534-85 Lk, м (пред. откл ±5мм)

С

В

В1

В2

Н

Н1

F

Положение крюка

Нагрузка на колесо при работе крана, кН

Конструктивная масса, т

l1

l2

 

не более

31 5713 2105 00

6

4,5

2600

3300

180

1650

960

740

0

830

1000

25,80

2,60

 

31 5713 2111 02

7,5

800

27,80

2,86

 

31 5713 2117 07

10,5

890

29,40

3,40

 

31 5713 2123 09

(13,5)

1000

770

-65

32,00

3,96

 

31 5713 2129 02

16,5

33,00

4,17

 

31 5713 2136 06

(19,5)

4000

1650

230

2325

1600

190

210

605

35,77

4,95

 

31 5713 2141 07

22,5

1605

185

38,26

5,41

 

31 5713 2147 01

(25,5)

5000

5650

2825

265

-170

43,19

6,97

 

31 5713 2153 03

28,5

1600

270

44,17

7,37

 

31 5713 2205 08

12

4,5

2600

3300

180

1650

960

740

0

940

1110

26,95

2,64

 

31 5713 2211 10

7,5

800

27,05

2,90

 

31 5713 2217 04

10,5

890

20,55

3,44

 

31 5713 2223 06

(13,5)

1000

770

-65

32,15

4,00

 

31 5713 2105 00

16,5

770

33,15

4,22

 

31 5713 2111 02

(19,5)

4000

4640

230

2325

1600

190

210

720

1100

35,92

4,99

 

31 5713 2241 04

22,5

1605

185

38,41

5,45

 

31 5713 2247 09

(25,5)

5000

5650

2825

265

43,33

7,01

 

31 5713 2253 00

28,5

1600

270

44,32

7,41

 

31 5713 2305 05

18

4,5

2600

3300

180

1650

960

740

0

1045

1215

26,10

2,68

 

 

31 5713 2311 07

7,5

800

27,10

2,94

 

 

31 5713 2317 01

10,5

890

29,00

3,48

 

 

31 5713 2323 03

(13,5)

1000

770

-65

32,30

4,04

 

 

31 5713 2329 08

16,5

33,20

4,26

 

 

31 5713 2335 10

(19,5)

4000

4650

230

2325

1600

190

210

820

1210

25,50

4,95

 

 

31 5713 2341 01

22,5

1605

185

38,0

5,41

 

 

31 5713 2347 06

(25,5)

5000

5650

2825

265

-170

43,0

7,05

 

 

31 5713 2353 08

28,5

1600

270

44,0

7,45

 

 

 

(Измененная редакция. Изм. № 1).

Таблица 7

Краны типа 1 исполнения А грузоподъемностью 5 т

Размеры в мм

Код ОКП

Высота подъема, м

Пролет крана по ГОСТ 534-85 Lk, м (пред. откл ±5мм)

С

В

В1

В2

Н

Н1

F

Положение крюка

Нагрузка на колесо при работе крана, кН

Конструктивная масса,

т

l1

l2

не более

31 5714 1105 10

6

4,5

1500

2150

180

1075

970

1010

0

1075

1180

25,20

1,87

31 5714 1111 01

7,5

1100

28,50

2,11

31 5714 1117 06

10,5

2000

2650

1325

30,80

2,70

31 5714 1123 08

(13,5)

2600

3300

1650

960

-130

32,60

3,26

31 5714 1129 02

16,5

-150

33,90

3,60

31 5714 1135 04

(19,5)

4000

4650

230

2325

1650

540

210

850

1170

42,34

5,58

31 5714 1141 06

22,5

45,33

6,10

31 5714 1147 00

25,5

5000

5650

2825

560

-170

48,22

7,70

31 5714 1153 02

28,5

51,20

8,35

31 5714 1205 07

12

4,5

1500

2150

180

1075

970

1010

0

1175

1270

25,40

1,93

31 5714 1211 09

7,5

1100

28,70

2,16

31 5714 1217 03

10,5

2000

2650

1325

31,00

2,75

31 5714 1223 05

(13,5)

2600

3300

1650

960

-130

32,80

3,31

31 5714 1229 10

16,5

-150

34,10

3,65

31 5714 1235 01

(19,5)

4000

4650

230

2325

1650

540

210

950

1270

42,34

5,63

31 5714 1241 05

22,5

45,33

6,15

31 5714 1247 08

(25,5)

5000

5650

2825

560

-170

48,22

7,75

31 5714 1253 10

28,5

51,20

8,40

31 5714 1305 04

18

4,5

1500

2150

180

1075

970

1010

0

1275

1370

25,60

1,93

31 5714 1311 06

7,5

1100

28,90

2,21

31 5714 1317 00

10,5

2000

2650

1325

31,20

2,80

31 5714 1323 02

(13,5)

2600

3300

1650

960

-130

33,00

3,36

31 5714 1329 07

16,5

-150

34,30

3,70

31 5714 1335 09

(19,5)

4000

4650

230

2325

1650

540

210

1050

42,00

5,68

31 5714 1341 00

22,5

45,00

6,20

31 5714 1347 05

(25,5)

5000

5650

2825

560

-170

48,00

7,80

31 5714 1353 07

28,5

51,00

8,45

Таблица 8

Краны типа 1 исполнения Б грузоподъемностью 5 т

Размеры в мм

Код ОКП

Высота подъема, м

Пролет крана по ГОСТ 534-85 Lk, м (пред. откл ±5мм)

С

В

В1

В2

Н

Н1

F

Положение крюка

Нагрузка на колесо при работе крана, кН

Конструктивная масса,

т

l1

l2

не более

31 5714 2105 06

6

4,5

2600

3300

180

1650

1100

1010

0

1075

1183

32,70

2,87

31 5714 2111 03

7,5

1100

36,40

3,24

31 5714 2117 02

10,5

38,30

3,72

31 5714 2123 04

(13,5)

-130

40,90

4,08

31 5714 2129 09

16,5

-150

42,50

4,36

31 5714 2135 00

(19,5)

4000

4650

230

2325

1650

540

210

850

1170

51,44

5,96

31 5714 2141 02

22,5

52,39

6,47

31 5714 2147 07

(25,5)

5000

5650

2825

560

-170

56,29

8,08

31 5714 2153 09

28,5

57,27

8,73

31 5714 2206 03

12

4,5

2600

3300

180

1650

1100

1010

0

1175

1270

32,90

2,92

31 5714 2211 05

7,5

1100

36,60

3,29

31 5714 2217 10

10,5

38,50

3,77

31 5714 2223 01

(13,5)

-130

41,10

4,13

31 5714 2229 06

16,5

-150

42,70

4,41

31 5714 2235 08

(19,5)

4000

4650

230

2325

1650

540

210

950

51,64

6,01

31 5714 2241 10

22,5

52,59

6,52

31 5714 2247 04

(25,5)

5000

5650

2825

560

-170

56,49

8,13

31 5714 2253 06

28,5

57,47

8,78

31 5714 2205 00

18

4,5

2600

3300

180

1650

1100

1010

0

1275

1370

33,10

2,95

31 5714 2311 02

7,5

1100

36,80

3,34

31 5714 2317 07

10,5

39,10

3,82

31 5714 2323 09

(13,5)

-130

41,30

4,18

31 5714 2329 03

16,5

-150

42,90

4,45

31 5714 2335 05

(19,5)

4000

4650

230

2325

1650

540

210

1050

51,00

6,06

31 5714 2341 07

22,5

52,00

6,57

31 5714 2347 04

(25,5)

5000

5650

2825

560

-170

56,00

8,28

31 5714 2353 03

28,5

57,00

8,83

(Измененная редакция. Изм. № 1).

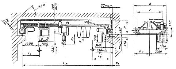
Кран типа 2 исполнения А для пролетов от 13,5 до 28,5 м

Черт. 5

Кран типа 2 исполнения Б для пролетов от 13,5 до 28,5 м

Черт. 6

Таблица 9

Краны типа 2 исполнения А грузоподъемностью 2 т

Размеры в мм

Код ОКП

Высота подъема, м

Пролет крана по ГОСТ 534-85 Lk, м (пред. откл ±5мм)

С

В

B1

В2

Н1

Н2

F

l1

l2

Нагрузка на колесо при работе крана, кН

Конструктивная масса, т

не более

31 5712 1723 00

6

(13,5)

2600

3274

180

1637

836

990

1200

700

830

18,5

3,13

31 5712 1729 05

16,5

19,6

3,58

31 5712 1735 07

(19,5)

4000

4694

230

2347

839

992

21,1

4,34

31 5712 1741 09

22,5

23,9

5,58

31 5712 1823 08

12

(13,5)

2600

3274

180

1637

836

990

825

1000

18,6

3,16

31 5712 1829 02

16,5

19,7

3,61

31 5712 1835 04

(19,5)

4000

4694

230

2347

839

992

21,2

4,37

31 5712 1841 06

22,5

24,0

5,61

31 5712 1923 05

18

(13,5)

2600

3274

180

1637

836

990

940

1070

18,7

3,19

31 5712 1929 10

16,5

19,8

3,64

31 5712 1935 01

(19,5)

4000

4694

230

2347

839

992

21,3

4,40

31 5712 1941 03

22,5

24,1

5,64

Таблица 10

Краны типа 2 исполнения Б грузоподъемностью 2 т

Размеры в мм

Код ОКП

Высота подъема, м

Пролет крана по ГОСТ 534-85 Lk, м (пред. откл ±5мм)

С

В

B1

В2

Н1

Н2

F

l1

l2

Нагрузка на колесо при работе крана, кН

Конструктивная масса, т

не более

31 5712 2723 07

6

(13,5)

2600

3274

180

1637

1850

836

990

1200

700

830

23,5

3,88

 

31 5712 2729 01

16,5

24,8

4,23

 

31 5712 2735 03

(19,5)

4000

4694

230

2347

839

992

25,5

4,99

 

31 5712 2741 05

22,5

28,4

6,23

 

31 5712 2823 04

12

(13,5)

2600

3274

180

1637

836

990

825

1000

23,6

3,91

 

31 5712 2829 09

16,5

24 9

4,26

 

31 5712 2835 00

(19,5)

4000

4694

230

2347

839

992

25,6

5,02

 

31 5712 2841 02

22,5

28,5

6,26

 

31 5712 2923 01

18

(13,5)

2600

3274

180

1637

836

990

940

1070

23,7

3,94

 

31 5712 2929 06

16,5

25,0

4,29

 

31 5712 2935 08

(19,5)

4000

4694

230

2347

839

992

25,7

5,05

 

31 5712 2941 10

22,5

28,6

6,29

 

Таблица 11

Краны типа 2 исполнения А грузоподъемностью 3,2 т

Размеры в мм

Код ОКП

Высота подъема, м

Пролет крана по ГОСТ 534-85 Lk, м (пред. откл ±5мм)

С

В

B1

В2

Н1

Н2

F

l1

l2

Нагрузка на колесо при работе крана, кН

Конструктивная масса, т

не более

31 5713 1723 06

6

(13,5)

2600

3274

180

1637

836

1275

1200

750

870

19,4

3,39

31 5713 1729 00

16,5

26,0

3,75

31 5713 1735 02

(19,5)

4000

4694

230

2347

839

1272

29,5

5,19

31 5713 1741 04

22,5

891

1349

31,1

6,20

31 5713 1747 09

(25,5)

5000

5694

2847

897

1543

34,5

7,40

31 5713 1753 00

28,5

1540

36,2

7,98

31 5713 1823 03

12

(13,5)

2600

3274

180

1637

836

1275

850

980

19,55

3,43

31 5713 1829 08

16,5

26,15

3,79

31 5713 1835 10

(19,5)

4000

4694

230

2347

839

1272

29,65

5,23

31 5713 1841 01

22,5

891

1349

31,25

6,24

31 5713 1847 06

(25,5)

5000

5694

2847

897

1543

34,65

7,44

31 5713 1853 08

28,5

1540

36,35

8,02

31 5713 1923 00

18

(13,5)

2600

3274

180

1637

836

1275

960

1085

19,7

3,47

31 5713 1929 05

16,5

26,3

3,83

31 5713 1935 07

(19,5)

4000

4694

230

2347

839

1272

29,8

5,27

31 5713 1941 09

22,5

891

1349

31,4

6,28

31 5713 1947 03

(25,5)

5000

5694

2847

897

1543

34,8

7,48

31 5713 1723 05

28,5

1540

36,5

8,06

Таблица 12

Краны типа 2 исполнения Б грузоподъемностью 3,2 т

Размеры в мм

Код ОКП

Высота подъема, м

Пролет крана по ГОСТ 534-85 Lk, м (пред. откл ±5мм)

С

В

B1

В2

В3

Н

Н1

F

l1

l2

Нагрузка на колесо при работе крана, кН

Конструктивная масса, т

не более

31 5713 2723 02

6

(13,5)

2600

3274

180

1637

1850

836

1275

1200

750

870

24,4

4,05

31 5713 2729 07

16,5

31,2

4,40

31 5713 2735 09

(19,5)

4000

4694

230

2347

839

1272

34,0

5,81

31 5713 2741 00

22,5

891

1349

35,6

6,85

31 5713 2747 05

(25,5)

5000

5694

2847

897

1543

38,7

8,05

31 5713 2753 07

28,5

1540

40,5

8,63

31 5713 2823 10

12

(13,5)

2600

3274

180

1637

836

1275

850

980

24,55

4,09

31 5713 2829 04

16,5

31,35

4,44

31 5713 2835 06

(19,5)

4000

4694

230

2347

839

1272

34,15

5,88

31 5713 2841 08

22,5

891

1349

35,75

6,89

31 5713 2847 02

(25,5)

5000

5694

2847

897

1543

38,85

8,09

31 5713 2853 04

28,5

1540

40,65

8,67

31 5713 2923 07

(13,5)

2600

3274

180

1637

836

1275

960

1085

24,7

4,13

31 5713 2929 01

18

16,5

31,5

4,48

31 5713 2935 03

(19,5)

4000

4694

230

2347

839

1272

34,3

5,92

31 5713 2941 05

22,5

891

1349

35,9

6,93

31 5713 2947 10

(25,5)

5000

5694

2847

897

1543

39,0

8,13

31 5713 2953 01

28,5

1540

40,8

8,71

Таблица 13

Краны типа 2 исполнения А грузоподъемностью 5,0 т

Размеры в мм

Код ОКП

Высота подъема, м

Пролет крана по ГОСТ 534-85 Lk, м (пред. откл ±5мм)

С

В

B1

В2

Н

Н1

F

l1

l2

Нагрузка на колесо при работе крана, кН

Конструктивная масса, т

Не более

31 5714 1723 01

6

(13,5)

2650

3274

180

1637

836

1485

1200

915

1115

34,6

4,08

31 5714 1729 06

16,5

888

1562

37,4

5,07

31 5714 1735 08

(19,5)

4000

4694

230

2347

891

1599

39,7

6,05

31 5714 1741 10

22,5

1759

41,4

6,63

31 5714 1747 04

(25,5)

5000

5694

2847

897

1853

43,8

7,56

31 5714 1753 06

28,5

45,6

8,13

31 5714 1823 09

12

(13,5)

2600

3724

180

1637

836

1485

1015

1215

34,8

4,13

31 5714 1829 03

16,5

888

1562

37,6

5,12

31 5714 1835 05

(19,5)

4000

4694

230

2347

891

1599

39,9

6,10

31 5714 1841 07

22,5

1759

41,6

6,68

31 5714 1847 01

(25,5)

5000

5694

2847

897

1853

44,0

7,61

31 5714 1853 03

28,5

45,8

8,18

31 5714 1923 06

18

(13,5)

2600

3274

180

1637

836

1485

1115

1315

35,0

4,18

31 5714 1929 00

16,5

888

1563

37,8

5,17

31 5714 1935 02

(19,5)

4000

4694

230

2347

891

1599

40,1

6,15

31 5711 1941 04

22,5

1759

41,8

6,73

31 5714 1947 09

(25,5)

5000

5694

2847

897

1853

44,2

7,66

31 5714 1953 00

28,5

46,0

8,23

Таблица 14

Краны типа 2 исполнения Б грузоподъемностью 5,0 т

Размеры в мм

Код ОКП

Высота подъема, м

Пролет крана по ГОСТ 534-85 Lk, м (пред. откл ±5мм)

С

В

B1

В2

В3

Н

Н1

F

l1

l2

Нагрузка на колесо при работе крана, кН

Конструктивная масса, т

не более

31 5714 2723 08

6

(13,5)

2600

3274

180

1637

1850

836

1485

1200

915

1115

39,6

4,73

31 5714 2729 02

16,5

888

1562

42,6

5,72

31 5714 2735 04

(19,5)

4000

4694

230

2317

891

1599

44,1

6,70

31 5714 2741 06

22,5

1759

45,9

7,28

31 5714 2747 00

(25,5)

5000

5694

2847

897

1853

48,0

8,21

31 5714 2753 02

28,5

49,9

8,78

31 5714 2823 05

12

(13,5)

2600

3274

180

1637

836

1485

1015

1215

39,8

4,78

31 5714 2829 10

16,5

888

1562

42,8

5,77

31 5714 2835 01

(19,5)

4000

4694

230

2347

891

1599

44,3

6,75

31 5714 2841 03

22,5

1759

46,1

7,33

31 5714 2847 08

(25,5)

5000

5694

2847

897

1853

48,2

8,26

31 5714 2853 10

28,5

50,1

8,83

31 5714 2923 02

18

(13,5)

2600

3274

180

1637

836

1485

1115

1315

40,0

4,83

31 5714 2929 07

16,5

888

1562

43,0

5,82

31 5714 2935 09

(19,5)

4000

4694

230

2347

891

1599

44,5

6,80

31 5714 2941 00

22,5

1759

46,3

7,38

31 5714 2947 05

(25,5)

5000

5694

2847

897

1853

48,4

8,31

31 5714 2953 07

28,5

50,3

8,88

Примечания:

1. Черт. 1-6 не определяют конструкцию крана.

2. Размеры, заключенные в скобки, применять не рекомендуется.

3. Для кранов типа 1 пролетом до 16,5 м указано максимальное значение размера Н и минимальное значение размера Н1 с учетом размеров промежуточных элементов (проставок), устанавливаемых по требованию заказчика.

Размеры Н и Н1 для кранов типа 1 пролетом до 16,5 м без промежуточных элементов (проставок) указаны в справочном приложении.

4. В табл. 1-14 приведены данные для кранов, оснащенных электрическими талями по ГОСТ 22584.

(Измененная редакция. Изм. № 1).

Пример условного обозначения мостового опорного крана типа 1 исполнения А, грузоподъемностью 2 т, пролетом 10,5 м, высотой подъема 6 м, напряжением трехфазного тока 220 В:

Кран мостовой однобалочный 1-А-2-10,5-6-220

ГОСТ 22045-89

То же, крана типа 1 исполнения A, грузоподъемностью 2 т, пролетом 10,5 м - высотой подъема 6 м, напряжением трехфазного тока 220 В с проставками:

Кран мостовой однобалочный 1-А-2-10,5-6-220 (П)

ГОСТ 22045-89

То же, крана типа 2 исполнения Б, грузоподъемностью 5 т, пролетом 25,5 м, высотой подъема 12 м, напряжением трехфазного тока 380 В:

Кран мостовой однобалочный 2-Б-5-25,5-12-380

ГОСТ 22045-89

(Измененная редакция. Изм. № 1).

1.5. По заказу потребителя допускается:

изготовление кранов любых пролетов, но на базе кранов ближайших больших пролетов из числа указанных в настоящем стандарте;

изготовление кранов, оснащенных электроталями с высотами подъема до 36 м включительно, при этом масса крана увеличивается в соответствии с увеличением массы тали, размеры l1 и l2 при высоте подъема 24 м увеличиваются на 120 мм, при высоте подъема 30 м - на 240 мм, при высоте подъема 36 м - на 360 мм по отношению к размерам l1 и l2 указанным в табл. 1-14 для кранов с высотой подъема 18 м;

изготовление кранов, оснащенных двухскоростными механизмами передвижения и подъема. При этом конструктивная масса в зависимости от оснащения крана может увеличиваться на величину разниц масс комплектующих изделий. При изготовлении кранов с токоподводом к тали на жесткой направляющей масса крана может быть увеличена до 5% по сравнению с табличным значением.

(Измененная редакция. Изм. № 1).

1.6. Для кранового пути следует применять железнодорожные рельсы узкой колеи Р24 ГОСТ 6368 или квадрат 50 ГОСТ 2591.

2. ТЕХНИЧЕСКИЕ ТРЕБОВАНИЯ

2.1. Краны типа 1 исполнения Б должны оснащаться открытыми кабинами, краны типа 2 исполнения Б - закрытыми кабинами с электрическими отопительными приборами.

2.2. Краны должны оснащаться электрическими талями со скоростью подъема до 0,2 м/с и скоростью передвижения до 0,5 м/с (пред. откл. для скорости 0,2 м/с плюс 5%; для скорости 0,5 м/с плюс 6%).

2.3. Скорость передвижения кранов - от 0,32 до 0,8 м/с (пред. откл. для скорости 0,32 м/с минус 15%; для скорости 6,8 -м/с плюс 4%).

2.4. Удельный расход электроэнергии должен быть не более 16 Вт×ч/ (т×цикл).

2.5. Наибольшие значения установленной мощности электродвигателей приведены в табл. 15.

Таблица 15

Грузоподъемность, т

Установленная мощность, кВт. для пролетов, м,

не более

4,5-10,5

13,5-28,5

1

5,0

7,0

2

6,5

10,5

3,5

3,2

8,5

5,0

5

11,5

2.6. Требования к конструкции

2.6.1. В кранах типа 2 электрическая таль, привод механизма передвижения крана и электрооборудование должны быть защищены от непосредственного воздействия осадков.

2.6.2. Конструкция крана должна обеспечивать совмещение рабочих движений в любых сочетаниях, допускаемых условиями эксплуатации.

2.6.3. По требованию потребителя краны должны быть оснащены дистанционным радиоуправлением.

2.6.4. По требованию потребителя краны должны быть оборудованы приводами, обеспечивающими плавный пуск и остановку всех механизмов, а также регулируемые и (или) установочные скорости.

2.6.5. Механизмы и металлоконструкции кранов должны состоять из транспортабельных узлов, обеспечивающих их сборку на месте монтажа. Механизмы и узлы крана должны иметь проушины, скобы или места для безопасной строповки.

2.6.6. На кранах типа 2 полые элементы (за исключением элементов с герметическими замкнутыми полостями) должны иметь отверстия для стока жидкости диаметром от 10 до 20 мм.

2.6.7. Токоподвод к кранам должен осуществляться троллейными токоприемниками или гибким кабелем, токоподвод к тали - гибким кабелем на гибкой или жесткой направляющей.

2.7. Требования к материалам

2.7.1. Несущие элементы металлоконструкций кранов должны быть изготовлены из сталей с механическими свойствами (в том числе и ударной вязкостью), химическим составом, свариваемостью, обеспечивающими работоспособность кранов в диапазонах температур от плюс 40 до минус 40°С или от плюс 40 до минус 20°С.

2.7.2. Материалы для изготовления кранов в тропическом исполнении должны соответствовать требованиям ГОСТ 15151.

2.7.3. Качество металлов, применяемых для изготовления крановых металлоконструкций, должно быть подтверждено сертификатом.

2.8. Требования к деталям и сборочным единицам

2.8.1. Допускаемое количество стыков пролетных балок ездовых двутавров и поясных уголков металлоконструкции кранов пролетом от 10,5 до 16,5 м - не более одного, кранов пролетом от 22,5 до 28,5 м - не более двух.

Стыки ездового двутавра и поясных уголков должны быть расположены не ближе 300 мм от узлов решетки металлоконструкций и не должны находиться в одной плоскости.

При стыковке несущих двутавров допускается превышение горизонтальной и вертикальной плоскостей полок двутавров не более 2 мм.

Образующиеся при этом уступы должны быть сняты с уклоном 1:50.

2.8.2. Места посадки подшипников качения должны выполняться по ГОСТ 3325.

2.8.3. Отклонения от номинальных размеров и взаимного расположения ходовых колес не должны превышать значений, указанных в табл. 16.

Таблица 16

Наименование элементов крана

Наименование и значения отклонения

Колеса кранов

Отклонение от вертикальной плоскости - наклон ()

=0,005

Концевые балки крана

Отклонение от теоретической линии, проходящей через середины колес

K=0,006

Решетки крана и пояса

Отклонение от прямолинейности

D<0.0015×a

Dmax=15

2.8.4. Разность диагоналей между центрами ходовых колес в плане не более 5 мм.

2.8.5. Кривизна заготовок двутавров швеллеров и уголков не должна превышать 2 мм на 1000 мм.

Кривизна пролетной балки крана после правки не должна превышать L/2000 мм, где L - полная длина балки в мм.

На рабочей поверхности нижней полки двутавра пролетной балки допускаются забоины и вмятины глубиной не более 1 мм.

2.9. Требования к сварным соединениям

2.9.1. Сварные соединения металлоконструкции кранов должны быть выполнены в соответствии с требованиями "Правил устройства и безопасной эксплуатации грузоподъемных кранов" утвержденными Госгортехнадзором СССР, и нормативно-технической документации на сварку.

(Измененная редакция. Изм. № 1).

2.10. Требования к покрытиям

2.10.1. Подготовка металлических поверхностей к окраске - в соответствии с ГОСТ 9.032

2.10.2. Внешний вид поверхности покрытия должен соответствовать VI классу по ГОСТ 9.032.

2.10.3. Покрытия для эксплуатации в районах с умеренным климатом - по ГОСТ 9.401-91, для эксплуатации в районах с тропическим климатом - по ГОСТ 9.401.

(Измененная редакция. Изм. № 2).

2.10.4. Требования по технологии подготовки поверхности металлоконструкций к окраске и к качеству исполнения покрытий для кранов, изготовляемых на экспорт, - в соответствии с условиями договора, заключенного между предприятием-изготовителем и внешнеэкономической организацией или, если в договоре не указано, по V классу ГОСТ 9.032.

Цвета окраски должны быть в соответствии с требованиями ГОСТ 12.4.026-76, а для кранов, изготавливаемых на экспорт, - в соответствии с условиями договора между предприятием и внешнеэкономической организацией.

(Измененная редакция. Изм. № 1).

2.10.5. Крепежные детали кранов типа 2 должны быть подвергнуты кадмированию по ГОСТ 9.306-85 или цинкованию.

(Измененная редакция. Изм. № 1).

2.10.6. Допускается по согласованию с заказчиком изготовлять краны с загрунтованными металлоконструкциями.

2.11. Требования к электрооборудованию

2.11.1. На кране должны быть подготовлены места для установки шкафа или отдельных электроаппаратов и крепления кабеля или отдельных электроаппаратов и крепления кабеля.

2.11.2. Электрическая аппаратура со степенью защиты ниже IP 20 по ГОСТ 14254 должна устанавливаться в шкафу.

Допускается устанавливать электроаппаратуру со степенью защиты не ниже IР 20 ГОСТ 14254 без шкафа для кранов, предназначенных для работы в помещениях и со степенью защиты не ниже IP 44 ГОСТ 14254 для кранов, предназначенных для работы на открытом воздухе.

2.11.3. Внутренний электромонтаж кабины и шкафа производит предприятие-изготовитель.

Окончательный монтаж электрооборудования на кране производится у потребителя.

2.11.4. По заказу потребителя крапы могут изготовляться со степенью защиты электрооборудования не ниже IP 44 по ГОСТ 14254.

2.11.5. Краны исполнения А могут изготавливаться со следующими расположениями пульта и идущего от него кабеля:

пульт через кабель непосредственно соединен с талью;

пульт через кабель непосредственно соединен с кареткой и может перемещаться независимо от тали, при этом масса крана может быть увеличена по сравнению с табличной на величину массы дополнительного оборудования;

пульт и кабель стационарно прикреплены к пролетному строению.

2.12. Требования надежности

2.12.1. Показатели надежности кранов должны соответствовать следующим:

Наработка на отказ, циклы*, не менее                                                                                    3000

Полный установленный срок службы, лет

в помещении                                                                                                                               20

на открытом воздухе                                                                                                                 15

________________

*Среднее число циклов в час - 5

(Измененная редакция. Изм. № 1).

2.12.2. Критериями наработки на отказ крана являются:

выход из строя (вследствие разрушения, наступления предельно допустимого износа, появления трещин, заклинивания и т. п.) любого из элементов кинематической цепи механизмов крана;

возникновение опасных для дальнейшей эксплуатации трещин в элементах металлической конструкции крана;

выход из строя электродвигателей, аппаратуры управления и устройств токоподвода.

При определении наработки на отказ не принимаются во внимание отказы, вызванные мелкими неисправностями (срабатыванию аппаратов электрозащиты, выход канатов из ручьев блоков, перегорание электрических ламп и т. п.), устранение которых производится силами обслуживающего персонала за время не более 30 мин, а также отказы, устраняемые при плановом техническом обслуживании крана, явившиеся следствием скрытых дефектов комплектующего оборудования.

Не подлежат учету отказы, явившиеся следствием нарушения требований по транспортированию, хранению, монтажу, эксплуатации и ремонту, предусмотренных в эксплуатационной документации на кран, а также в «Правилах устройства и безопасной эксплуатации грузоподъемных кранов», утвержденных Госгортехнадзором СССР.

(Измененная редакция. Изм. № 1).

2.12.3. Удельная суммарная оперативная трудоемкость технических обслуживания должна быть не более 0,07 чел.-ч/ч; удельная суммарная оперативная трудоемкость ремонтов, не более 0,025 чел.-ч/ч.

2.13. Требования безопасности

2.13.1. Конструкция и компановка элементов и механизмов кранов должна обеспечивать безопасность при их эксплуатации, техническом обслуживании и ремонте в соответствии с требованиями «Правил устройства и безопасной эксплуатации грузоподъемных кранов», утвержденных Госгортехнадзором, «Правил устройства электроустановок», ГОСТ 12.2.003, ГОСТ 27584.

(Измененная редакция. Изм. № 1).

2.13.2. Краны должны быть оборудованы ограничителями высоты подъема груза, концевыми выключателями механизмов передвижения для кранов, управляемых из кабины, упругими буферами, устройствами для автоматического снятия напряжения с крана, аварийными выключателями, нулевой защитой.

2.13.3. Краны должны быть оснащены предохранительными деталями для предотвращения схода их с путей в случае поломки колес или других элементов ходовой части.

(Измененная редакция. Изм. № 2).

2.13.4. Колеса ходовой части кранов должны быть защищены сбрасывающими щитками, предотвращающими попадание посторонних предметов под колеса кранов.

2.13.5. На кабины, крюковые обоймы, а также внешние элементы ходовых частей должна быть нанесена предупреждающая окраска в соответствии с требованиями ГОСТ 12.2.058 и ГОСТ 12.4.026. Указания по выполнению окраски должны быть в инструкции по монтажу крана.

2.13.6. Рабочее место крановщика, органы управления и конструкции кабины управления краном, а также звуковой сигнал по своим гигиеническим и эргономическим показателям должны соответствовать «Санитарным правилам по устройству и оборудованию кабин управления мостовых и козловых кранов», утвержденных Минздравом СССР.

2.13.7. На аппараты управления кранов должны быть нанесены надписи пли графические символы - по ГОСТ 12.4.040.

2.13.8. Пол кабины должен быть покрыт материалом с низкой теплопроводностью. Поверхность пола не должна быть скользкой. В кабине должен быть диэлектрический коврик размерами не менее 500 ´ 700 мм.

2.13.9. Кабины кранов должны быть укомплектованы огнетушителем, вешалкой для одежды, аптечкой, термоизолированным бачком для воды вместимостью не менее двух литров.

Закрытые кабины кранов, кроме этого должны быть также укомплектованы вентилятором и кондиционером.

2.13.10. Освещенность в кабине на рабочих местах, поверхностях пульта должна быть не менее 30 лк.

2.13.11. Расстояние между грузозахватным органом в его верхнем положении и наружной поверхностью кабины должно быть не менее 0,4 м.

2.13.12. Общие требования безопасности по шуму и допустимые уровни шума на рабочем месте крановщика должны соответствовать требованиям «Санитарных норм допустимых условий шума на рабочих местах», утвержденных Минздравом СССР.

2.13.13. Допустимые уровни звукового давления в октавных полосах частот и уровни звука в закрытой кабине не должны превышать значений, указанных в табл. 17.

Таблица 17

Среднегеометрические частоты октавных полос, Гц

63

125

250

500

1000

2000

4000

8000

Уровни звукового давления, дБ

91

83

77

73

70

68

66

64

Уровень звука, дБА

75

2.13.14. Уровни общей вибрации на рабочем месте крановщика должны соответствовать «Санитарным нормам вибрации на рабочих местах», утвержденным Минздравом СССР для транспортно-технологических машин.

2.13.15. Среднеквадратичные значения виброскорости и их уровни в октавных полосах частот на сиденье и полу кабины не должны превышать значений, приведенных в табл. 18.

Таблица 18

Среднегеометрические частоты октавных полос, Гц

2

4

8

16

31,5

63

Средние квадратические значения виброскорости, м/с

3,5

1,3

0,63

0,56

0,56

0,56

Уровни виброскорости, дБ

117

108

102

101

101

101

2.13.16. Среднеквадратичные значения виброскорости и их логарифмические уровни, передаваемые на руки крановщика от рычагов управления (локальные или местные вибрации), не должны превышать значений указанных в табл. 19.

Таблица 19

Среднегеометрические частоты октавных полос, Гц

8

16

31,5

63

125

250

500

1000

Среднегеометрические значения виброскорости, м/с. 10-2

2,8

1,4

1,4

1,4

1,4

1,4

1,4

1,4

Логарифмические уровни, дБ, не более

115

109

109

109

109

109

109

109

2.13.17. Пульт управления и металлоконструкция крана должны иметь защитное заземление по ГОСТ 12.1.030.

2.14. Комплектность

2.14.1. В комплект крана должны входить:

сборочные единицы в соответствии с табл. 20 (отмечены знаком +),

электрооборудование, выполненное в виде подготовленных для установки на кране блоков и узлов.

Таблица 20

Наименование комплектующих

Количество на 1 кран, шт.

Исполнение крана

Пролеты, м

4,5

7,5

10,5

13,5

16,5

19,5

22,5

25,5

28,5

Балка пролетная, для кранов пролетом от 19,5 до 28,5 м - пролетное строение

1

А, Б

+

+

+

Балка концевая

2

А, Б

+

+

+

Таль электрическая

1

А, Б

+

+

+

Кабина

1

А

-

-

-

 

 

Б

+

+

+

Кронштейн крепления кабины, дли кранов типа 1 пролетом до 16,5

1

А

-

-

-

Б

+

+

-

Кронштейн главных токоприемников

1

А, Б

+

+

+

Раскос для кранов типа 1 пролетом до 16,5 м

4

А, Б

+

+

-

Вал в сборе с полумуфтами

1

А, Б

+

-

-

Детали крепления раскосов

1 компл.

А, Б

+

+

-

Электрооборудование в комплекте с токоприемниками

1 компл.

А, Б

+

+

+

Крепежные изделия

1 компл.

А

-

-

-

 

Б

+

+

+

Примечания:

1. Краны, предназначенные для эксплуатации на открытом воздухе и в неотапливаемых помещениях, должны комплектоваться закрытой кабиной с электрическими отопительными приборами.

2. Допускается, по требованию заказчика, комплектование кранов, работающих в отапливаемом помещении закрытой кабиной.

3. При подводе питания к крану посредством гибкого кабеля на кране должна быть предусмотрена присоединительная коробка или устройство, заменяющее ее.

(Измененная редакция. Изм. № 1).

2.14.2. К каждому крану должны прилагаться:

паспорт;

товаросопроводительная документация;

комплектовочная ведомость и упаковочные листы;

руководство по эксплуатации;

монтажные чертежи.

2.15. Маркировка

2.15.1. На пролетной балке крана должна быть установлена табличка по
ГОСТ 12970, на которой указывают:

наименование или товарный знак предприятия-изготовителя;

условное обозначение крана;

грузоподъемность, т;

год и месяц выпуска;

порядковый номер крана по системе нумерации предприятия-изготовителя;

обозначение настоящего стандарта.

На каждом кране, изготавливаемом на экспорт, должна быть прикреплена табличка, содержащая:

товарный знак предприятия-изготовителя, при условии его регистрации страной, в которую экспортируется кран;

наименование крана;

исполнение;

грузоподъемность, т;

высота подъема, м;

режим работы;

напряжение сети. В;

частота тока, Гц;

масса крана, т;

порядковый номер крана по системе нумерации предприятия-изготовителя;

год выпуска;

надпись: «Сделано в СССР».

Надписи выполняются на русском языке или на языке, предусмотренном в договоре, заключенном между предприятием-изготовителем и внешнеэкономической организацией.

2.15.2. Маркировка грузовых мест - по ГОСТ 14192, а для кранов в экспортном исполнении - с учетом требований договора между предприятием-изготовителем и внешнеэкономической организацией. Фирменные таблички предприятия-изготовителя должны соответствовать требованиям ГОСТ 12969-67 и ГОСТ 12971-67.

(Измененная редакция. Изм. № 1).

2.16. Упаковка

2.16.1. Консервация кранов и запасных частей - по ГОСТ 9.014, группа изделий 1.

2.16.2. Металлоконструкции кранов транспортируются неупакованными, при этом они должны быть закреплены от смещения при транспортировании.

2.16.3. Упаковка электрических талей - по ГОСТ 22584.

2.16.4. Кабины кранов должны отправляться потребителю в частично упакованном и закрытом виде. Стекла кабины должны быть защищены от повреждений деревянными щитами. Допускается отгружать стекла в отдельной таре (ящиках).

2.16.5. Остальные детали, сборочные единицы и эксплуатационная документация должны быть упакованы в тару. Документация, ключ от кабины, ключ кнопочного поста должны быть вложены в пакет из полиэтиленовой пленки по ГОСТ 10354.

2.16.6. Тара для кранов, изготавливаемых для нужд народного хозяйства, должна выполняться по ГОСТ 2991-85, а для кранов, предназначенных на экспорт - по
ГОСТ 24634-81 и в соответствии с условиями договора между предприятием, и внешнеэкономической организацией.

(Новая редакция. Изм. № 1).

2.16.7. В тару для упаковки деталей, сборочных единиц и эксплуатационной документации вкладываются мешочки с силикагелем марки КСМ по ГОСТ 3956, влажность которого должна быть не более 2%, и в количестве, предусмотренном нормативно-технической документацией на краны.

2.16.8. Детали и сборочные единицы, упаковываемые в тару, должны быть закреплены от смещений при транспортировании.

В каждый ящик должен быть вложен упаковочный лист, в котором указывается:

наименование предприятия-изготовителя;

обозначение изделия;

количество изделий;

дата упаковки, фамилия упаковщика.

3. ПРИЕМКА

3.1. Для проверки соответствия требованиям настоящего стандарта предприятие-изготовитель проводит приемо-сдаточные и периодические испытания.

3.2. Приемо-сдаточным испытаниям подвергается каждый кран. При приемо-сдаточных испытаниях проверяют сборочные единицы металлоконструкций, электрооборудование и механизмы на соответствие требованиям разд. 1 и пп. 2.1-2.5, 2.6.1-2.6.7, 2.7-2.10, 2.11.1, 2.11.2, 2.13.2-2.13.12.

3.3. Приемо-сдаточные испытания кранов, изготовляемых в тропическом исполнении, должны проводиться с учетом требований ГОСТ 15151, а для кранов, изготовляемых на экспорт, также по программе, согласованной предприятием-изготовителем с внешнеэкономической организацией.

3.4. Периодическим испытаниям подвергают до 2% годового выпуска кранов, но не менее одного крана каждой грузоподъемности один раз в два года по программе, согласованной и утвержденной в соответствии с ГОСТ 15.001;

Допускается проводить испытания у потребителя кранов.

3.5. При периодических испытаниях должны проводиться:

контрольная сборка крана;

техническое освидетельствование в объеме, предусмотренном с Правилами устройства и безопасной эксплуатации грузоподъемных кранов»;

обкатка кранов без нагрузки;

испытание кранов под нагрузкой по программе и методике периодических испытаний.

При этом проверяют состояние металлоконструкций и сварных соединений, основные параметры и размеры, скорости подъема и передвижения крана и тали, энергопотребление, значения показателей надежности, уровни шума и вибрации и другие требования безопасности, установленные настоящим стандартом.

4. МЕТОДЫ КОНТРОЛЯ И ИСПЫТАНИЙ

4.1. Основные параметры и размеры (пп. 1.4-1.6, 2.1, 2.2, 2.4, 2.5, 2.6.4, 2.8.1, 2.13.8, 2.13.11, 2.13.12), а также допустимые отклонения (пп. 2.8.3-2.8.5, 2.13.18) проверяют универсальными и специальными средствами измерений.

4.2. Массу кранов (п. 1.4) проверяют взвешиванием отдельных элементов крана с погрешностью измерения ±2%.

4.3. Соответствие материалов (п. 2.7) требованиям действующих стандартов проверяют по сертификатам на них.

4.4. Контроль швов сварных соединений (п. 2.9.1) проверяют внешним осмотром, измерением, радиографическим просвечиванием стыковых швов по ГОСТ 7512 и механическим испытаниям по ГОСТ 3242 и ГОСТ 6996.

4.5. Качество металлических поверхностей (п. 2.10) проверяют внешним осмотром и сравнением с эталоном по ГОСТ 9.402.

4.6. Качество монтажа электрооборудования (п. 2.11) контролируют внешним осмотром и проверяют на соответствие электрическим схемам.

4.7. Измерение шума, вибрационных характеристик, уровней освещенности (пп. 2.13.11, 2.13.13-2.13.17) проводят в соответствии с требованиями Санитарных правил по устройству и оборудованию кабин управления мостовых и козловых кранов, утвержденных Минздравом СССР. Требования к измерению параметров шума и вибрации - по ГОСТ 12.1.050 и ГОСТ 12.1.012-90. Условия проведения испытаний устанавливают в нормативно-технической документации.

(Измененная редакция. Изм. № 2).

4.8. Показатели надежности (п. 2.12.1) проверяют по данным, полученным в условиях эксплуатации по методике, утвержденной в установленном порядке.

Методы контроля и оценки показателей надежности по отраслевой нормативно-технической документации.

(Измененная редакция. Изм. № 2).

4.9. Проверку требований пп. 2.3, 2.6.1-2.6.3, 2.6.5, 2.13.2-2.13.7, 2.13.9, 2.13.10 проводят внешним осмотром.

5. ТРАНСПОРТИРОВАНИЕ И ХРАНЕНИЕ

5.1. Транспортирование деталей и сборочных единиц кранов допускается любым видом транспорта в соответствии с правилами, действующими на транспорте данных видов.

5.2. Условия транспортирования - группа (7) Ж1 по ГОСТ 15150.

5.3. Условия хранения - группа (6) ОЖ2 по ГОСТ 15150. Условия хранения комплектующих изделий и оборудования, упакованного в транспортные ящики или кабины крановщика - по группе хранения 2 (С) ГОСТ 15150.

Срок действия защиты кранов до переконсервации:

в помещении - не более 24 мес.;

на открытых площадках - не более 12 мес.

6. ГАРАНТИИ ИЗГОТОВИТЕЛЯ

Предприятие-изготовитель гарантирует соответствие кранов требованиям настоящего стандарта при соблюдении условий эксплуатации, транспортирования, хранения и монтажа, установленных стандартом.

Гарантийный срок эксплуатации - 18 мес со дня ввода в эксплуатацию для кранов, изготавливаемых для нужд народного хозяйства, для кранов, изготавливаемых на экспорт,-18 мес со дня ввода в эксплуатацию, но не более 24 мес с момента проследования их через Государственную границу СССР.

ПРИЛОЖЕНИЕ
Справочное

Размеры Н и Н1, без учета промежуточных элементов (проставок)
для кранов, управляемых с пола

Грузоподъемность, т

Пролет, м

Н

Н1

не более

1

4,5

780

430

7,5

10,5

760

2

4,5

780

720

7,5

840

10,5

600

3,2

4,5

840

880

7,5

860

10,5

930

5

4,5

860

1120

7,5

10,5

900

(введено дополнительно. Изм. № 1).

ИНФОРМАЦИОННЫЕ ДАННЫЕ

1. РАЗРАБОТАН И ВНЕСЕН Министерством тяжелого, энергетического и транспортного машиностроения СССР

ИСПОЛНИТЕЛИ

А. С. Липатов. Г. А. Воронцов, Н. М. Колпаков, В. И. Гридасов, А. С. Дзехцер, Б. И. Левченко, Т. М. Косолапова

2. УТВЕРЖДЕН И ВВЕДЕН В ДЕЙСТВИЕ Постановлением Государственного комитета СССР по стандартам от 28.03.89 № 757

3. Срок проверки-1994 г., периодичность-5 лет

4. Взамен ГОСТ 22045-82

5. ССЫЛОЧНЫЕ НОРМАТИВНО-ТЕХНИЧЕСКИЕ ДОКУМЕНТЫ

Обозначение НТД, на который дана ссылка

Номер пункта

ГОСТ 9.014-78

2.16.1

ГОСТ 9.032-74

2.10.2, 2.10.4

ГОСТ 9.074-77

2.10.3

ГОСТ 9.306-85

2.10.5

ГОСТ 9.401-79

2.10.3

ГОСТ 9.402-80

2.10.1. 4.5

ГОСТ 12.1.030-81

2.13.17

ГОСТ 12.1.042-84

4.7

ГОСТ 12.1.050-86

4.7

ГОСТ 12.2.003-74

2.13.1

ГОСТ 12.2.058-81

2.13.5

ГОСТ 12.2.065-81

2.13.1

ГОСТ 12.2.066-81

2.13.1

ГОСТ 12.2.067-81

2.13.1

ГОСТ 12.2.070-81

2.9.1

ГОСТ 12.4.026-76

2.13.5

ГОСТ 12.4.040-78

2.13.7

ГОСТ 27.502-81

4.8

ГОСТ 27.503-81

4.8

ГОСТ 2591-88

1.4

ГОСТ 3242-79

1.6

ГОСТ 3325-85

2.8.2

ГОСТ 3956-76

2.16.7

ГОСТ 6368-82

1.6

ГОСТ 6996-66

4.4

ГОСТ 7512-82

4.4

ГОСТ 10354-82

2.16.5

ГОСТ 12970-67

2.15.1

ГОСТ 14192-77

2.15.2

ГОСТ 14254-80

2.11.2, 2.11.4

ГОСТ 15150-69

Вводная часть, 5.2, 5.3

ГОСТ 15151-69

1.3, 2.7.2. 3.3

ГОСТ 22584-88

2.16.3

ГОСТ 24634-81

2.16.6

ГОСТ 25546-82

Вводная часть

ГОСТ 27584-88

2.13.1

СОДЕРЖАНИЕ

 

423800, Республика Татарстан,
г. Набережные Челны, район БСИ-8

Приёмная: +7(8552) 74-69-02
info@nchkz.ru
hCard

Copyright © Набережночелнинский крановый завод, 2008-2015 г.
Все опубликованные материалы, за исключением нормативной документации и книг, являются собственностью компании.
Копирование и использование разрешается только с указанием гиперссылки на сайт http://www.nchkz.ru, как на источник информации.

   
  Яндекс.Метрика Яндекс.Метрика
 
Tatarstan.Net - все сайты Татарстана   Rambler's Top100